ICMP module
The ICMP module processes ICMP and ICMPv6 traffic. It stores the amount of ICMP/ICMPv6 traffic and extracts information about the type.
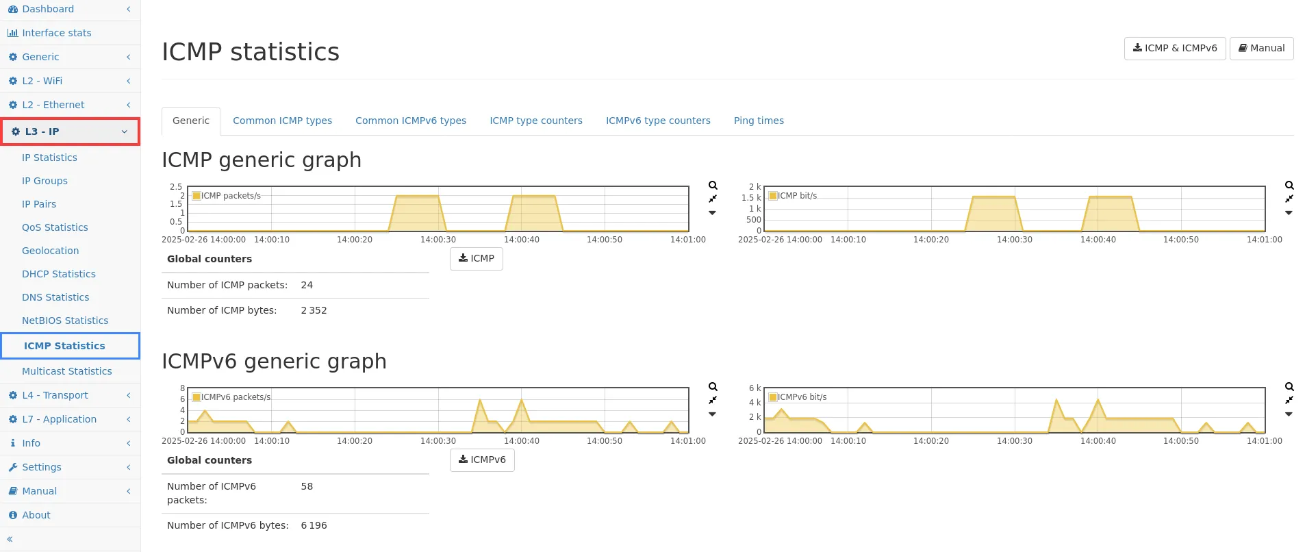
ICMP Statistics
Section titled “ICMP Statistics”Generic
Section titled “Generic”
ICMP/ICMPv6 generic graph
Section titled “ICMP/ICMPv6 generic graph”The ICMP/ICMPv6 generic traffic graph shows the amount of all ICMP/ICMPv6 packets and throughput in bit/s over time.
Global counters show the corresponding aggregated numerical values.
Common ICMP types
Section titled “Common ICMP types”
Graphs of more common ICMP types
Section titled “Graphs of more common ICMP types”Traffic graphs for the most common ICMP packet types Destination unreachable, Time exceeded, Echo reply/request and Timestamp reply/request are shown.
The last graph aggregates all other ICMP packet types.
Common ICMPv6 types
Section titled “Common ICMPv6 types”
Graphs of more common ICMPv6 types
Section titled “Graphs of more common ICMPv6 types”Traffic graphs for the most common ICMPv6 packet types Destination unreachable, Time exceeded, Echo reply/request, Neighbor Solicitation/Advertisement and Router Solicitation/Advertisement are shown.
The last graph aggregates all other ICMPv6 packet types.
ICMP type counters
Section titled “ICMP type counters”
Distribution of all seen ICMP packets
Section titled “Distribution of all seen ICMP packets”Packet counters for all different ICMP packet types are shown in the table, with capture buttons for each type to download the specific traffic type as PCAP.
Supported ICMP types
Section titled “Supported ICMP types”- Address Mask Reply
- Address Mask Request
- Datagram Conversion Error
- Destination Unreachable
- Domain Name Reply
- Domain Name Request
- Echo Reply
- Echo Request
- Experimental
- Here-I-Am
- Information Reply
- Information Request
- Mobile Host Redirect
- Mobile Registration Reply
- Mobile Registration Request
- Parameter Problem
- Photorius
- Redirect
- Router Advertisement
- Router Solicitation
- Skip
- Source Quench
- Time Exceeded
- Timestamp Reply
- Timestamp Request
- Traceroute
- Where-Are-You
- Reserved
ICMPv6 type counters
Section titled “ICMPv6 type counters”
Distribution of all seen ICMPv6 packets
Section titled “Distribution of all seen ICMPv6 packets”Packet counters for all different ICMPv6 packet types are shown in the table, with capture buttons for each type to download the specific traffic type as PCAP.
Supported ICMP types
Section titled “Supported ICMP types”- Certification Path Advertisement Message
- Certification Path Solicitation Message
- Destination Unreachable
- Duplicate Address Confirmation
- Duplicate Address Request
- Echo Reply
- Echo Request
- Experimental
- Extended Echo Reply
- Extended Echo Request
- FMIPv6 Messages
- Home Agent Address Discovery Reply Message
- Home Agent Address Discovery Request Message
- ICMP Node Information Query
- ICMP Node Information Response
- ILNPv6 Locator Update Message
- Inverse Neighbor Discovery Advertisement Message
- Inverse Neighbor Discovery Solicitation Message
- Mobile Prefix Advertisement
- Mobile Prefix Solicitation
- MPL Control Message
- Multicast Listener Done
- Multicast Listener Query
- Multicast Listener Report
- Multicast Router Advertisement
- Multicast Router Solicitation
- Multicast Router Termination
- Neighbor Advertisement
- Neighbor Solicitation
- Packet too big
- Parameter problem
- Redirect Message
- Router Renumbering
- Router Advertisement
- Router Solicitation
- RPL Control Message
- Time exceeded
- Version 2 Multicast Listener Report
- Reserved
Ping times
Section titled “Ping times”
Ping latency
Section titled “Ping latency”Here are all seen ping peers stored. A ping peer is an IP address (either IPv4 or IPv6 address) sending Echo request(s) and the corresponding destination IP address sending the Echo reply/replies.
- Ping sent from: The IP address that sent an Echo request (see Common table columns - IP).
- Latest request time: This is the time, when the request packet was seen. If more than one packet has been seen, the latest timestamp is shown.
- Ping sent to: The IP address that receives the Echo request and (usually) sends the Echo reply (see Common table columns - IP).
- Latest reply time: This is the time, when the reply packet was seen. If more than one packet has been seen, the latest timestamp is shown.
- Ping latency (min/avg/max): This is the statistical minimum/average/maximum latency between Echo requests and their replies in the selected time span.
- Number of ping requests: This is the total amount of ping requests sent from the requesting IP to the receiving IP address.
- Number of ping replies: This is the total amount of ping replies sent from the IP, that received a request, to the requesting IP address.
- Graph: This graph shows the response time latency history between Echo requests and their replies in the selected time span.